Oh Ottie! NFT Collection Mint
On December 9, 2022, AltLayer hosted a unique mint event on its flash layer for an NFT Collection titled, Oh Ottie! which successfully sold out within 100 seconds. 1,200 avatars of Ottie were up for grabs for the private sale event and 35,000+ people had whitelisted — and almost instantly, they were sold out! Users minted seamlessly with native assets from Ethereum, BNB Chain and Polygon.

523 unique addresses successfully minted all 1,200 Oh Ottie!
This NFT mint event was unique as user from three different chains (Ethereum, BNB Chain and Polygon PoS) could pay for the NFTs in their native tokens but the NFTs were settled on Ethereum.
Gasless Mint Experience
The Ottie Flash Layer was designed to eliminate gas war. Each whitelisted address was pre-funded with 1 ALT token (valueless gas token) for the mint event, and all the NFTs were minted on a ‘first-come, first-serve’ basis within 100 seconds without any gas costs.
The graph below shows the number of transactions in each block for both approval and mint actions (one block lasts 2 seconds).

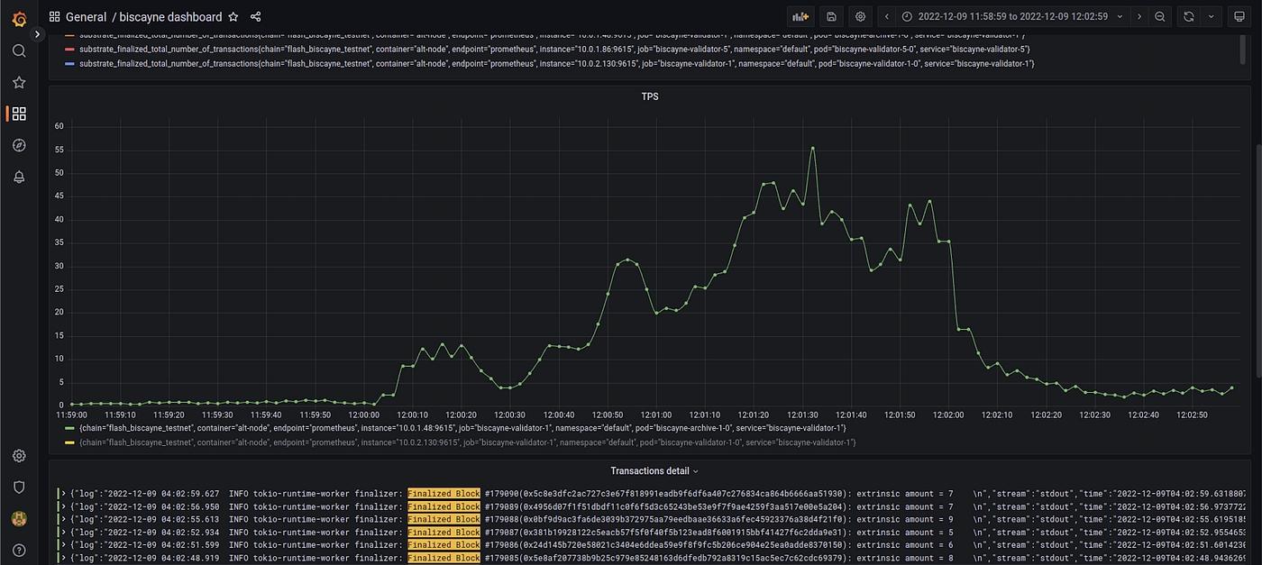
High Network Throughput
As mentioned above, the mint event showcased Ottie Flash Layer’s high throughput. The chart below shows the observed TPS during the event (x-axis is Singapore Time). The mint started at 12:00 PM SGT (4:00 AM UTC), and the network peaked to about 55 TPS at 12:01 PM SGT (4:01 AM UTC).

To put this TPS observed with the NFT minting in perspective, the highest number of transactions processed per day so far by Optimism is 487,814 which translates to 5.6 TPS. This coincided with their OP token airdrop. In a similar vein, the highest number of transactions processed per day so far by Arbitrum is 287,019 which translates to 3.3 TPS. This coincided with their NFT drop.
Settlement on Ethereum
After the Oh Ottie! NFTs were fully minted on the Ottie Flash Layer, we waited on all the pending transactions on the bridge to clear out. Once we saw all the pending transactions being processed, we initiated the rollup process in which all the minted NFTs were transferred to the users’ Ethereum mainnet wallet, and all the unspent $ETH, $BNB and $MATIC tokens were transferred back to the users’ original address on the respective chain (Ethereum, BNB Chain and Polygon).
In summary, the settlement of the 2,000 Oh Ottie! NFTs on the Ethereum mainnet took about 16 mins and cost 2.28776112 ETH in gas. Users didn’t have to make any transactions themselves in the whole settlement process as the system settles both the NFT and token assets on behalf of them at the protocol-level.
Last updated